GEXfocus options analysis and market structure platform GEXfocus
WebApp Download
ATdesdecero is now GEXfocus. The same platform, now with a brand more focused on options flow, GEX, gamma levels, NDF and intraday structure. GEXfocus
GEXfocus · Options flow and market structure

The market cannot be understood from price alone.

Gamma Exposure, Put/Call Wall, Net Delta Flow, FEP and 0DTE data integrated with fundamental analysis, insiders, macro calendar, journal and options structure. An environment built to follow the market with more context, especially in indices where liquidity and options chain depth allow for a more solid reading of flow.

3-day free trial · Web and app access · Cancel anytime
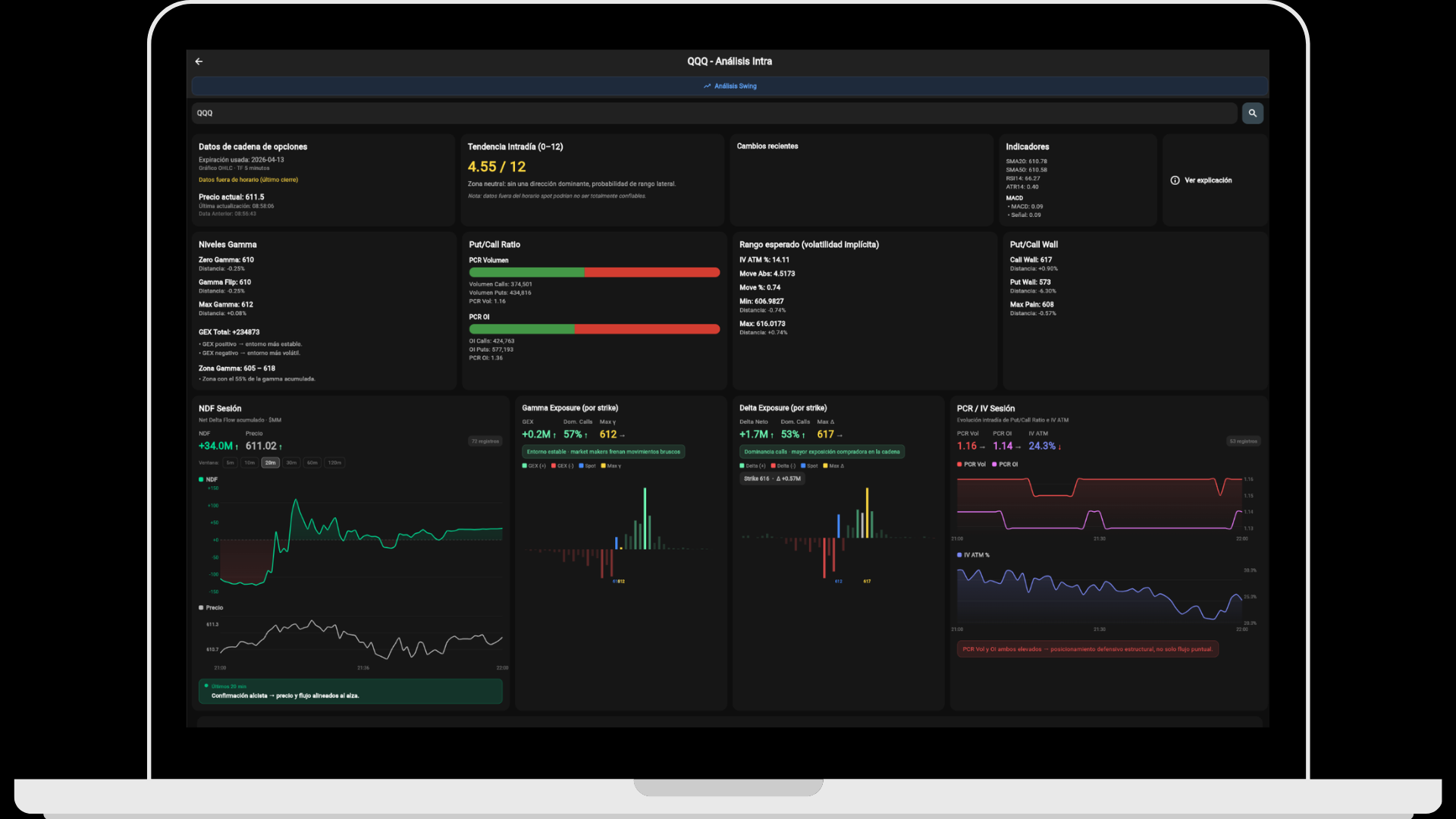
Options flow Gamma Exposure, Put/Call Wall, PCR, IV and 0DTE with fast updates throughout the session.
Intraday Net Delta Flow, FEP, key levels and exhaustion or confirmation signals for operational context.
Fundamentals Consensus, ratios, price targets, macro calendar, yield curve and more in the same environment.
Insiders and journal Insider tracking and personal journaling tools to complement your workflow.
GEXfocus WebApp with intraday options dashboard, gamma exposure, delta flow and market context
Powered by ThetaData
Download the app

Also analyze from the web

Clean dashboard, direct navigation and organized modules to follow the market with more clarity.

The full ecosystem

Live data, applied theory and analysis tools that go beyond flow.

The platform is not built only for options, flow or intraday trading. It also adds a solid layer of fundamentals, insiders, macro context and personal tracking to build a more complete reading of both the asset and the market.

Real-time options flow

Gamma exposure, Put/Call Wall, NDF, FEP and chain structure updated throughout the session for intraday reading and operational context.

Explore data →

Theory and options structure

Theoretical and applied content to understand how dealers, gamma, delta, vanna and charm can shape price behavior.

Explore theory →

AI connected to your data

Connect GEXfocus to Claude to query gamma, flow, fundamentals, insiders and macro in natural language.

Explore integration →

TradingView indicators

Custom scripts with gamma levels, technical filters and tools designed to work better inside the operator’s usual environment.

Explore indicators →

Fundamentals, insiders and macro context

Consensus, ratios, price targets, insiders, economic calendar and yield curve so analysis is not limited to flow alone.

Explore fundamentals →

Access plans

Choose between advanced analysis with delayed data or live options flow. Both plans include a 3-day free trial.

Explore plans →

Proprietary indicators built to read flow, bias and intraday exhaustion.

NDF and FEP are indicators developed by GEXfocus to interpret underlying movement through the options market. NDF follows delta flow throughout the session by monitoring the full options flow stream, while FEP summarizes the equilibrium price of that flow as a reference for bias and liquidity zones.

Each can be used independently, but the combined reading provides much more context: NDF helps detect confirmation or divergence between flow and price, while FEP shows where the asset is trading relative to its intraday equilibrium. Their best performance usually appears in indices, where 0DTE liquidity and options chain depth allow for a more consistent reading.

Explore proprietary indicators
GEXfocus proprietary indicators — NDF and FEP for delta flow tracking

Theory and concepts to understand the mechanics behind flow.

The options structure section clearly summarizes the logic behind dealers, hedging, gamma, delta, vanna and charm. It is not meant as isolated theory, but as a layer that helps you better interpret what you later see in live data.

The goal is to connect concepts with real application. From compression and acceleration zones to directional sensitivity and time pressure, everything is designed to complement operational reading and reduce blind spots.

Explore options structure
Gamma and walls

How hedging levels can act as braking zones, magnets or acceleration points for spot price.

Delta and directional flow

A clearer reading of when flow supports, diverges from or starts losing strength against price.

Vanna, charm and volatility

Useful concepts for better interpreting IV changes, time decay and mechanical pressure.

Applied theory

Condensed content built to connect structure, live data and execution inside the same ecosystem.

GEXfocus ebook

Dive deeper into the mechanics that actually move price.

The ebook explores in greater detail the logic of hedging, gamma exposure, the role of dealers and the impact of Greeks such as delta, vanna and charm on spot price. It also covers GEX, Gamma Flip, walls, NDF, volatility, trading scenarios, risk management and the integration of structure with technical analysis within a practical framework.

It is designed to complement the platform with a deeper layer of applied theory without losing operational focus.

Available on Apple Books and Amazon in digital and physical format. Google Play Books coming soon.
Anticipate pivots and exhaustion before price confirms them. Net Delta Flow, gamma exposure and 0DTE chain data updated throughout the session. Cumulative delta flow helps identify when a directional move begins to lose strength before the chart reflects it clearly.
The app is not limited to flow: it also includes strong fundamental analysis. Analyst consensus, price targets, ratios, financial statements, insiders, economic calendar, inflation, employment and the yield curve. The goal is to expand asset analysis beyond tactical options data.
Integrated AI for faster market analysis and workflow. Ask directly in chat, summarize the session, review gamma structure or combine fundamentals and macro data. The AI works on top of the available information to reduce friction and accelerate analysis.
Menu, language and centralized control in the same environment. Organize modules by priority, hide what you do not use and work in Spanish or English. Beyond analysis, the app also includes tracking and personal logging tools inside the ecosystem.

All your analysis, also from the browser.

The WebApp is built for comfortable work on a larger screen. Clean dashboard, direct navigation and organized modules to follow the market with more clarity and less friction.

Open WebApp
GEXfocus WebApp — options analysis and trading dashboard

All your data, directly in Claude.

Through GEXfocus’s MCP server, Claude can access options structure, gamma exposure, delta flow, fundamentals, ratios, insiders and macro information depending on your account coverage.

Explore MCP
GEXfocus MCP integration with Claude — AI-powered options analysis

Options analysis, market structure and fundamental context with GEXfocus

GEXfocus, formerly ATdesdecero, is an options analysis and market structure platform designed for traders and investors looking for more context than the chart alone can provide. It brings together Gamma Exposure, Put/Call Wall, Net Delta Flow, 0DTE data, fundamentals, insiders, macro calendar and WebApp access in one environment.

The platform offers options data with fast updates throughout the session, making it possible to track net gamma, dealer pressure and key levels before price fully reflects that context. This is useful both for pre-market analysis and intraday execution.

Within that framework, GEXfocus also includes proprietary indicators such as NDF and FEP to follow delta flow, intraday equilibrium and divergences between hedging and price. Their best performance usually appears in indices, where 0DTE liquidity and options chain depth allow for a more consistent reading.

In addition to live data, GEXfocus includes an options structure section focused on understanding how gamma, delta, vanna, charm and market maker hedging can influence spot behavior. Theory and practice are connected within the same ecosystem.

The environment is completed with MCP integration for Claude, custom TradingView indicators, macro calendar, fundamentals, insiders and personal tracking tools. The goal is not to offer a single tool, but a more complete and less fragmented analysis architecture.

Real-time options market data and gamma exposure

Real-time gamma exposure for SPX, QQQ, SPY and major U.S. ETFs.

Put/Call Wall as dynamic support and resistance from the options market.

Put/Call Ratio to measure market bias in real time.

Net Delta Flow to detect intraday exhaustion and reversals.

FEP or Flow Equilibrium Price to interpret intraday bias and liquidity zones in indices and ETFs.

Net gamma map by strike and expiration for microstructure analysis.

0DTE data updated during the session for active day trading.

Custom TradingView technical indicators with gamma levels.

Options structure, gamma theory, delta, vanna and charm applied to the market.

Macroeconomic data, fundamental ratios, insiders, journal and economic calendar for the U.S. market.

MCP integration with Claude and artificial intelligence for advanced analysis.